A dynamic method for detecting faults in incremental and parallel builds.
-
Updated
Jul 27, 2022 - OCaml
A dynamic method for detecting faults in incremental and parallel builds.
Geographic Experiment design and Evaluation Tool designed to help you determine the true lift of marketing efforts.
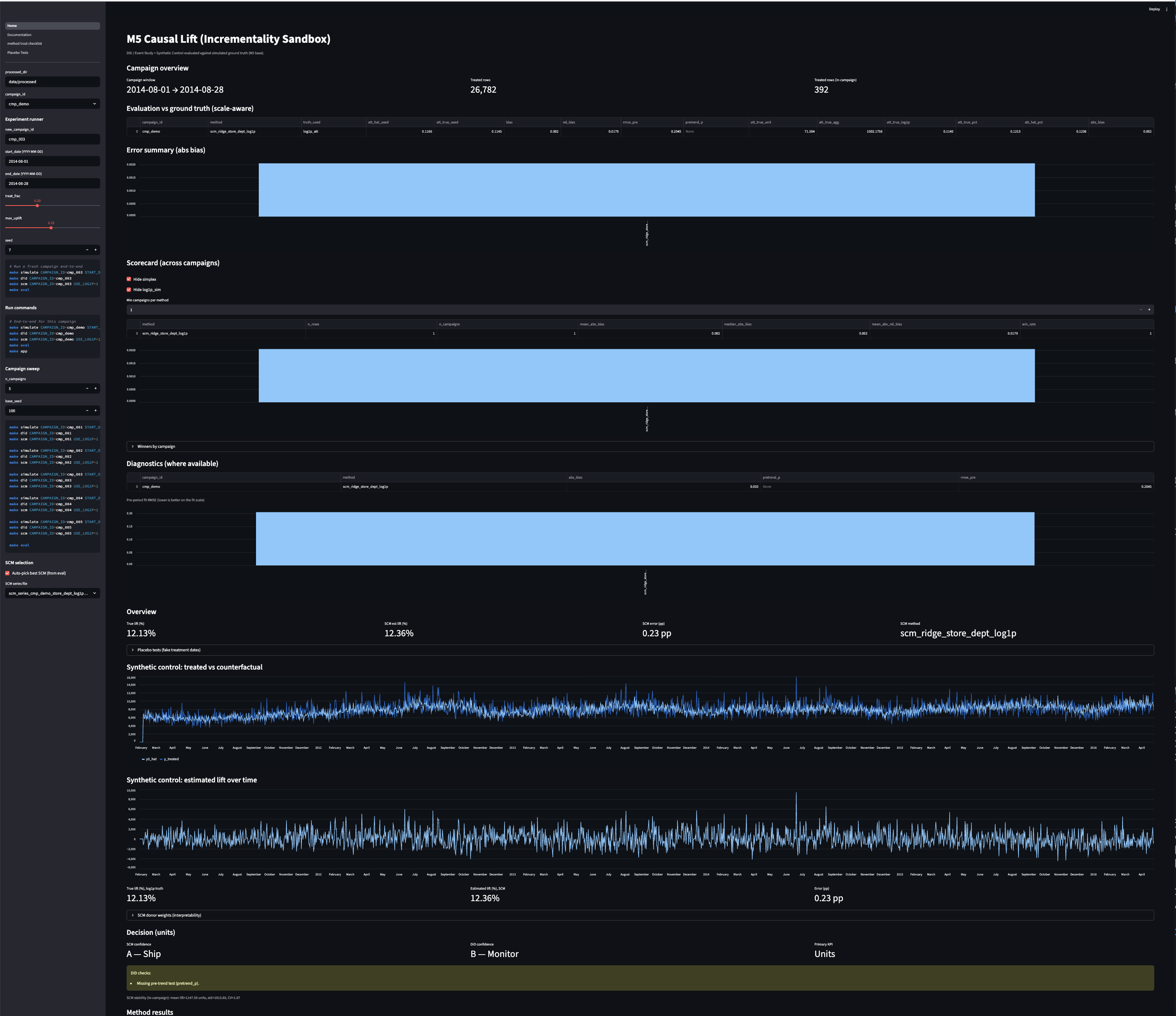
End-to-end incrementality sandbox on M5-style retail data (DiD + Synthetic Control + placebo tests) with Streamlit dashboard.
This repository provides open-source best practices for for conducting geographic randomized controlled trials (Geo RCTs) for measuring incremental sales effect of advertising cammpaigns. It includes details on one design type in particular, a multi-armed stepped experimental design that has particular advantages in terms of statistical strength.
Website for the tutorial: Online Advertising Incrementality Testing: Practical Lessons, Paid Search and Emerging Challenges. Presented at ECIR2022 https://ecir2022.org/tutorials/
Measure the true incremental value of your marketing campaigns with GeoLift
Add a description, image, and links to the incrementality topic page so that developers can more easily learn about it.
To associate your repository with the incrementality topic, visit your repo's landing page and select "manage topics."